[ 제품 문의하기 / Request ]
제품 가격 및 정보에 대하여 문의가 필요하신 분은 아래 버튼을 클릭하여 주세요.
For inquiries about product prices and information, please click the button below.

저렴한 USB 2.0 분석기
전설적인 CATC Trace 기능을 탑재한 휴대성이 뛰어난 USB 2.0 프로토콜 분석기™ 디스플레이
USB 1.1 및 2.0 - 기술
1.5~480Mb/s - 링크 속도
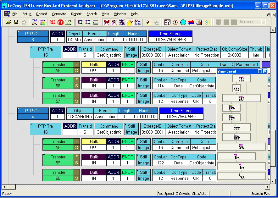
포괄적인 USB 장치 클래스 디코딩이 Mercury T2에 포함되어 있습니다.
USB 디코드 전체 목록
이를 통해 사용자는 장치별 명령을 수동으로 디코딩하는 지루한 프로세스를 제거하는 추적 내에서 상위 수준 매핑된 프로토콜 이벤트를 볼 수 있습니다. 대용량 저장 장치 등급에서 통신 장치 등급(CDC)에 이르기까지 Mercury T2는 USB 장치 트랜잭션의 가장 완벽한 디코딩을 제공합니다.

Mobile T2는 포괄적인 USB 2.0 테스트 및 분석 기능으로 경제성 면에서 업계를 선도합니다. $875부터 시작하는 Mercury T2는 실험실 환경을 넘어 USB 개발자의 개인 워크스테이션까지 거의 모든 곳에서 사용할 수 있습니다. 설계 팀(하드웨어, 소프트웨어 및 펌웨어) 내의 모든 엔지니어는 개인 요구 사항에 맞는 개인 분석기를 갖는 이점을 높이 평가할 것입니다.

업계 최고의 CATC Trace 전문가 분석 소프트웨어를 갖춘 Mercury T2 시스템은 논리적 프로토콜 이벤트를 그래픽으로 디코딩하는 사용하기 쉬운 디스플레이를 제공합니다. Standard 또는 Advanced 버전을 사용하면 기본 트랜잭션 및 패킷을 표시하도록 모든 프로토콜 수준을 확장할 수 있습니다.

완전히 패시브 디자인의 Mercury T2는 실제 신호를 보존하고 버스의 트래픽을 100% 충실하게 표현합니다. 고임피던스 비간섭형 프로브를 특징으로 하는 Mercury는 엄격하게 "스니퍼" 역할을 하며 호스트와 장치 사이의 신호 진폭에 영향을 미치거나 시간을 재 지정 하지 않습니다. 256MB의 물리적 데이터 기록 메모리는 필터링 및 데이터 자르기를 통해 확장할 수 있습니다.
실시간 트리거링으로 특정 프로토콜 이벤트를 격리하는 것은 간헐적인 문제를 포착하는 데 필수적입니다. Mercury T2는 PID 유형, 데이터 패턴, 표준 요청, 오류 및 버스 이벤트에 대한 드래그 앤 드롭 선택으로 정교한 트리거링을 제공합니다. Mercury는 몇 가지 추가 캡처 후 오류를 자동 감지하는 14개의 프로토콜 오류 트리거를 제공합니다. 발생하는 특정 버스 조건을 트리거하고 정확히 찾아내는 기능은 테스트 및 디버그 중에 시간을 절약합니다.

CATC 추적 소프트웨어에는 이벤트 간에 원클릭 측정을 제공하는 영구 타이밍 디스플레이가 포함되어 있습니다. 대역폭 계산기는 모든 범위의 패킷에 대한 전체 버스 활용 메트릭을 제공합니다.

Teledyne LeCroy의 USB 소프트웨어는 USB 트래픽을 측정하고 보고하는 많은 메커니즘을 제공합니다. Bus Utilization은 데이터, 패킷 길이 및 장치별 버스 사용량을 그래프로 표시합니다. 트래픽 요약 창을 사용하여 사용자는 통계 보고서를 한 눈에 평가하거나 개별 패킷으로 이동할 수 있습니다.
강력한 검색 및 보고 옵션을 통해 사용자는 추적 파일 내의 특정 패킷, 오류 및 모든 데이터 유형을 빠르게 탐색할 수 있습니다. CATC Trace는 또한 필터 및 숨기기 명령을 지원하여 효율적인 보기를 위해 Trace에서 관련 없는 데이터를 제거합니다.

Mercury T2C 비교 차트

배송안내
배송 지역 | 대한민국 전지역
배송비 | 2,500원 (50,000원 이상 결제시 무료배송)
배송기간 | 주말 공휴일 제외 2~5일
- 모든 배송은 택배사 사정으로 지연될 수 있습니다.
교환 및 반품 안내
- 고객 변심으로 인한 교환/반품은 상품 수령 후 14일 이내 가능합니다.
- 고객 귀책 사유로 인한 반품의 경우 왕복 택배비는 고객 부담입니다.
- 반품접수 기한이 지난 경우, 제품 및 패키지 훼손, 사용 흔적이 있는 제품은 교환/반품이 불가합니다.

저렴한 USB 2.0 분석기
전설적인 CATC Trace 기능을 탑재한 휴대성이 뛰어난 USB 2.0 프로토콜 분석기™ 디스플레이
USB 1.1 및 2.0 - 기술
1.5~480Mb/s - 링크 속도
포괄적인 USB 장치 클래스 디코딩이 Mercury T2에 포함되어 있습니다.
USB 디코드 전체 목록
이를 통해 사용자는 장치별 명령을 수동으로 디코딩하는 지루한 프로세스를 제거하는 추적 내에서 상위 수준 매핑된 프로토콜 이벤트를 볼 수 있습니다. 대용량 저장 장치 등급에서 통신 장치 등급(CDC)에 이르기까지 Mercury T2는 USB 장치 트랜잭션의 가장 완벽한 디코딩을 제공합니다.

Mobile T2는 포괄적인 USB 2.0 테스트 및 분석 기능으로 경제성 면에서 업계를 선도합니다. $875부터 시작하는 Mercury T2는 실험실 환경을 넘어 USB 개발자의 개인 워크스테이션까지 거의 모든 곳에서 사용할 수 있습니다. 설계 팀(하드웨어, 소프트웨어 및 펌웨어) 내의 모든 엔지니어는 개인 요구 사항에 맞는 개인 분석기를 갖는 이점을 높이 평가할 것입니다.

업계 최고의 CATC Trace 전문가 분석 소프트웨어를 갖춘 Mercury T2 시스템은 논리적 프로토콜 이벤트를 그래픽으로 디코딩하는 사용하기 쉬운 디스플레이를 제공합니다. Standard 또는 Advanced 버전을 사용하면 기본 트랜잭션 및 패킷을 표시하도록 모든 프로토콜 수준을 확장할 수 있습니다.

완전히 패시브 디자인의 Mercury T2는 실제 신호를 보존하고 버스의 트래픽을 100% 충실하게 표현합니다. 고임피던스 비간섭형 프로브를 특징으로 하는 Mercury는 엄격하게 "스니퍼" 역할을 하며 호스트와 장치 사이의 신호 진폭에 영향을 미치거나 시간을 재 지정 하지 않습니다. 256MB의 물리적 데이터 기록 메모리는 필터링 및 데이터 자르기를 통해 확장할 수 있습니다.
실시간 트리거링으로 특정 프로토콜 이벤트를 격리하는 것은 간헐적인 문제를 포착하는 데 필수적입니다. Mercury T2는 PID 유형, 데이터 패턴, 표준 요청, 오류 및 버스 이벤트에 대한 드래그 앤 드롭 선택으로 정교한 트리거링을 제공합니다. Mercury는 몇 가지 추가 캡처 후 오류를 자동 감지하는 14개의 프로토콜 오류 트리거를 제공합니다. 발생하는 특정 버스 조건을 트리거하고 정확히 찾아내는 기능은 테스트 및 디버그 중에 시간을 절약합니다.

CATC 추적 소프트웨어에는 이벤트 간에 원클릭 측정을 제공하는 영구 타이밍 디스플레이가 포함되어 있습니다. 대역폭 계산기는 모든 범위의 패킷에 대한 전체 버스 활용 메트릭을 제공합니다.

Teledyne LeCroy의 USB 소프트웨어는 USB 트래픽을 측정하고 보고하는 많은 메커니즘을 제공합니다. Bus Utilization은 데이터, 패킷 길이 및 장치별 버스 사용량을 그래프로 표시합니다. 트래픽 요약 창을 사용하여 사용자는 통계 보고서를 한 눈에 평가하거나 개별 패킷으로 이동할 수 있습니다.
강력한 검색 및 보고 옵션을 통해 사용자는 추적 파일 내의 특정 패킷, 오류 및 모든 데이터 유형을 빠르게 탐색할 수 있습니다. CATC Trace는 또한 필터 및 숨기기 명령을 지원하여 효율적인 보기를 위해 Trace에서 관련 없는 데이터를 제거합니다.

Mercury T2C 비교 차트

배송안내
배송 지역 | 대한민국 전지역
배송비 | 2,500원 (50,000원 이상 결제시 무료배송)
배송기간 | 주말 공휴일 제외 2~5일
- 모든 배송은 택배사 사정으로 지연될 수 있습니다.
교환 및 반품 안내
- 고객 변심으로 인한 교환/반품은 상품 수령 후 14일 이내 가능합니다.
- 고객 귀책 사유로 인한 반품의 경우 왕복 택배비는 고객 부담입니다.
- 반품접수 기한이 지난 경우, 제품 및 패키지 훼손, 사용 흔적이 있는 제품은 교환/반품이 불가합니다.
[ 연관상품 ]